《战争机器》系列是微软XBOX常年位居热门游戏榜首的第三人称视角射击游戏,FPS类型的游戏,除了突突突的暴击杀伤力,体验维度相对单一,也容易产生视觉疲劳感。

而此次《战争机器5》在九月初上市就已打破XBOX第一方的销售记录,在Steam游戏平台上也已同步推出PC版,一经推出就获得好评不断,相较以往的《战争机器》系列此次《战争机器5》不仅剧情紧凑,人物刻画饱满,在半开放的世界中解锁主线和支线的任务。这样一个残酷的末日世界里,伴随着叙事性的关卡充斥着神秘感,让玩家们代入感十足;黑暗、神秘、残酷、未知的感官冲击力,催生出更多的紧张时刻策略性的抉择,总体来说故事性与氛围感的营造相较上一代,有了不错的提升。

Steam平台上的《战争机器5》游戏配置表对电脑硬件的需求并不高,但是如果想在2K分辨率下开启超级材质来体验更为真实顺滑的游戏画面,对显卡的配置还是相对于很高的,此次测评的机器是国内知名硬件品牌iGame 在今年五月推出的全球首款搭载intel core 八代处理器和NVIDIA RTX 20系显卡的游戏一体机,来对《战争机器5》进行测评, 使用配置如下:
系统: Windows 10
处理器:intel core i7-8750H
内存:2*8GB DDR4 2666Mhz
显卡:NVIDIA Geforce RTX 2060 6G
显示: 27英寸2K 144Hz
网络:Killer 有线网卡


在《战争机器5》中使用自带的benchmark功能进行游戏测试,分辨率为2560x1440首先是游戏默认超高的情况下,超级材质开启,关闭最低帧率保障,benchmark 的平均帧数达到了46.5帧,内存使用4GB左右。

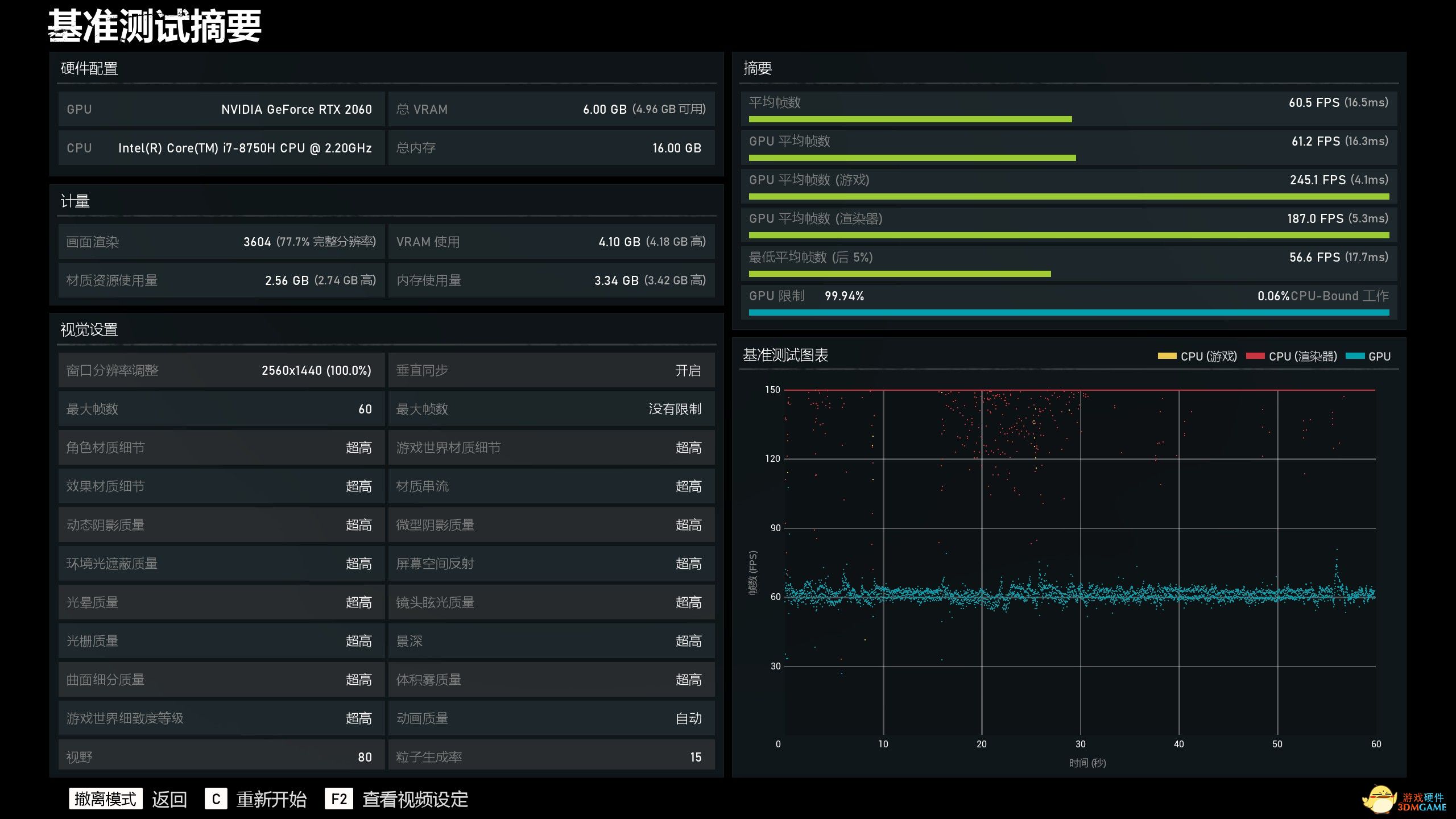
默认超高的情况下,开启60帧最低帧率保障,超级材质开启,游戏自动降低部分渲染分辨率,以保证帧率的提升。benchmark 的平均帧数达到了60.5帧。

默认高的情况下,关闭最低帧率最低帧率保障,超级材质开启,benchmark 的平均帧数达到了57.4帧。

默认高的情况下,开启90帧最低帧率保障,超级材质开启,游戏进一步降低了渲染分辨率, benchmark 的平均帧数达到了89.2帧。降低渲染和不降低渲染肉眼可见差别并不明显,如电脑配置不够又想体验较好的画质可以尝试开启该功能。

这款游戏采用了超级材质功能,整体的画质效果肉眼可见差别不会太明显,而对于游戏的材质细节之处有一定提升。

游戏在运行中CPU频率始终保持在3.8G左右,同时核心温度最高未突破85°,保证电脑性能的同时温度在可控范围内。

《战争机器5》基于一款虚幻引擎的经典游戏,在实际体验中游戏的光线以及人物的动作细节刻画真实,视觉体验感属于上乘。当然体验这一切的前提需要具备一款同样优秀属性的电竞显示屏,iGame G-ONE采用了95%DCI-P3电影级色域 99%sRGB 和178°超广视角,HDR400高动态光照渲染技术, 2560*1440分辨率,144Hz的刷新率的电竞屏,与虚幻引擎配合展现出最极致的画面体验。

小编短暂体验完整款游戏,在视觉观感上《战争机器5》对于NPC的刻画生动,细节处理的非常好,使用iGame G-ONE i7-8750H/RTX 2060这款配置在2K分辨率默认高画质下可以以60帧的帧率畅玩,如果想体验超高画质开启60帧率保护也可以同样畅玩这款游戏。

iGame G-ONE作为一款游戏一体机,仅一根电源线就能进入游戏的世界中,免除了台式电脑繁杂的插线,以及游戏本局限性的屏幕大小。相对于传统的PC,没有了主机,更便捷,一体成型,减少空间的占用。
强悍性能不仅能特效全开的带来畅快淋漓的游戏感受,从“视觉”和“听觉”多维度的营造,增强游戏的代入感。喜欢用大屏幕玩游戏却不热衷于电脑硬件的玩家们,不妨考虑入手这款新晋高颜值的游戏装备iGame G-ONE游戏一体机。
京ICP备14006952号-1 京B2-20201630 京网文(2016)1650-207号 沪公网安备 31011202006753号未成年人举报:[email protected]
CopyRight©2003-2018 违法和不良信息举报(021-54473036) All Right Reserved
玩家点评 (0人参与,0条评论)
热门评论
全部评论